Ilmoitustaulun avulla saat kalustosi yleiskuvan kätevästi haltuun
Käyttäjäkokemus saa asiakkaan valitsemaan yhden ohjelman toisen sijaan. Maponin tavoitteena on tarjota mahdollisimman helppokäyttöistä ja ymmärrettävää palvelukokonaisuuta, ja se voidaan toteuttaa ainoastaan ottamalla huomioon asiakkaidemme kommentit ja palauteet. Viime aikoina olemme saaneet palautetta siitä, että järjestelmämme sisältää kattavasti informaatiota, joka tarjoaa erittäin yksityiskohtaisen yleiskuvan yrityksen kalustonhallinnan tilasta. Kaiken tiedon löytämiseen menee kuitenkin liian paljon aikaa, koska tiedot ovat pirstaloituneet useaan eri osioon. Tästä syystä Mapon tiimimme kehitti uuden toiminnallisuuden nimeltä Ilmoitustaulu – aivan uuden osion, jonka avulla voi seurata kalustosi tärkeimpiä tietoja.
Miten Ilmoitustaulua käytetään?
Jokaiselle kalustolle, suuressa tai pienessä, on omat suorituskykymittarit (KPI), jotka osoittavat, vastaako kaluston nykyinen tila yrityksen tavoitteita vai ei.
Ilmoitustaulu on luotu erityisesti sinulle, jotta saat nopean kuvan kalustosi suorituskyvystä sekä pystyt helposti tunnistamaan mahdolliset ongelmat.
Siksi Ilmoitustaulu toimii yleiskuvana tarjoamalla TOP5 tulokset jokaiselle näkymään aktivoidulle mittarille. Näistä jokaisesta saa myös tarkempia yksityiskohtaisia tietoja painamalla kunkin lohkon reunassa olevaa Katso lisää -painiketta.
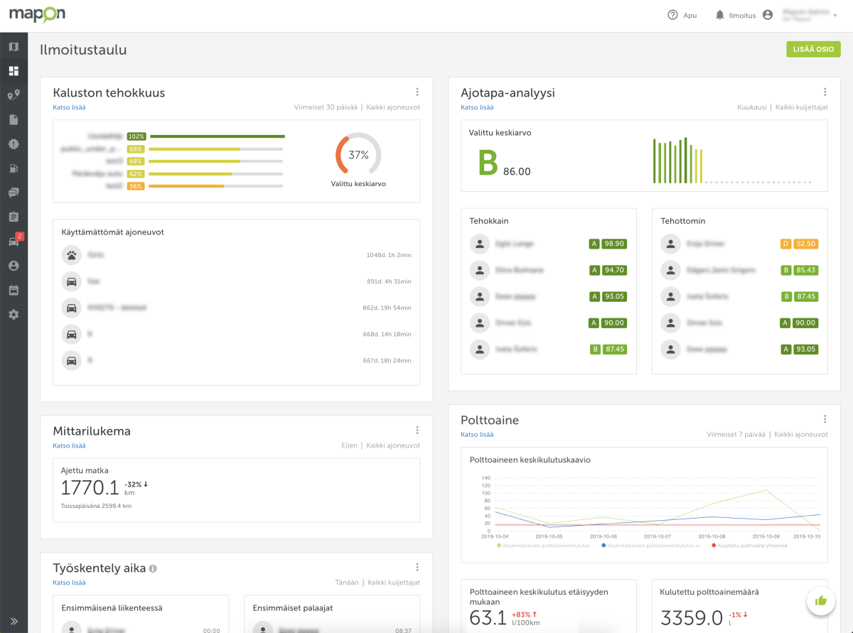
5 muokattavaa tietolohkoa
Tällä hetkellä Ilmoitustaulu tarjoaa viisi erilaista, helposti käytettävää tietolohkoa:
1. Kaluston tehokkuus;
2. Ajotapa-analyysi;
3. Ajomäärä;
4. Polttoaine;
5. Työskentely aika.
Jokaisessa lohkossa on useita moduuleja, joita voit käyttää ja muokata säätämällä niiden asetuksia saadaksesi tarkalleen haluamasi tiedon.

Kaluston tehokkuus
Kaluston tehokkuus on tilannekuva yrityksen kalustosta tiettynä päivänä. Ilmoitustaulun avulla tämä tieto on jaettu neljään moduuliin, jotka esittävät yleiskatsauksen kaikkien valitsemiesi ajoneuvoryhmien tehokkuudesta. Lisäksi näytetään TOP5 eniten- ja vähiten käytetyt ajoneuvot, sekä pisimpään käyttämättömänä olleet ajoneuvot (tämä lasketaan sytytysvirtatiedon perusteella).

Ajotapa-analyysi
Tämä tietolohko koostuu kolmesta moduulista, joista näkee valittujen ajoneuvojen ja kuljettajien päiväkohtaiset, luokitusluokkapisteiden keskiarvot. Näet samalla myös viisi tehokkainta ja tehottominta ajoneuvoa sekä kuljettajaa.

Ajomäärä
Myös tässä lohkossa on kolme moduulia, jotka näyttävät tiedot kokonaismatkasta kuluneena päivänä, kuten myös tiedot pisimmästä ja lyhyimmästä matkasta, jotka kalustosi ajoneuvot ovat ajaneet.

Polttoaine
Polttoaineenkulutus on erittäin tärkeä mittari mille tahansa kalustolle. Siksi olemme luoneet 10 erilaista datamoduulia, jotka voit lisätä Ilmoitustauluun:
- Polttoaineen keskikulutuskaavio;

- Polttoaineen keskikulutus etäisyyden mukaan;

- Kulutettu polttoainemäärä;

- Tankatut litrat;

- Viimeiset 5 tankkaustapahtumaa;

- Autot, joilla on suurin polttoaineen kulutus;

- Autot, joilla on alhaisin polttoaineen kulutus;

- Kulutettu polttoaine yhteensä;

- Polttoainetta tyhjennetty;

Viimeiset 5 polttoainetyhjennystä.

Työskentely aika
Tämän lohkon tarkoituksena on näyttää, milloin kuljettaja tai ajoneuvo on aloittanut ja lopettanut työnsä. Lohko koostuu kolmesta moduulista, jotka sisältävät tietoja varhaisimmista ja viimeisimmistä ajoista, jolloin työ alkoi ja päättyi. Lisäksi on saatavilla tietoa työajan ulkopuolella tapahtuvasta ajamisesta, mikäli Ajopäiväkirja-ratkaisumme on käytössä.

Kaikki tietolohkot ovat täysin muokattavissa tarpeidesi mukaan. Voit esimerkiksi muuttaa niiden asetuksia milloin tahansa sekä järjestää lohkoja uudelleen käyttämällä drag n’ drop -toimintoa.
Kaikille yrityksille, kalustomäärästä riippumatta
Ilmoitustaulu auttaa sinua pysymään ajan tasalla koko kalustosi tapahtumista riippumatta siitä, kuinka suuri tai pieni se on. Kaikki kaaviot ovat helposti ymmärrettäviä ja visuaalisesti miellyttäviä, joten sinulla on erinomainen mahdollisuus tarkistaa nopeasti kalustosi ajankohtaisen tilan. Ilmoitustaulun lisääminen yrityksesi pääsisäänkäynnin näyttöruutuun voisi toimia loistavana ratkaisuna!
Ilmoitustaulu on saatavana kaikille Mapon-järjestelmän käyttäjille yhdessä monien muiden hyödyllisten ominaisuuksien kanssa. Haluatko nähdä miten se toimisi juuri sinun yrityksessäsi? Pyydä meiltä tarjous ilman sitoumuksia tai kokeile 14 päivää ilmaiseksi!